Writing PromQL queries for representative charts

Guidelines

When SUSE® Observability shows data in a chart it almost always needs to change the resolution of the stored data to make it fit into the available space for the chart. To get the most representative charts possible follow these guidelines:

  • Don’t query for the raw metric but always aggregate over time (using *_over_time or rate functions).

  • Use the ${__interval} parameter as the range for aggregations over time, it will automatically adjust with the resolution of the chart

  • Use the ${__rate_interval} parameter as the range for rate aggregations, it will also automatically adjust with the resolution of the chart but takes into account specific behaviors of rate.

  • Project metrics to just the labels used by aggregating over different time series.

Applying an aggregation often means that a trade-off is made to emphasize certain patterns in metrics more than others. For example, for large time windows max_over_time will show all peaks, but it won’t show all troughs. While min_over_time does the exact opposite and avg_over_time will smooth out both peaks and troughs. To show this behavior, here is an example metric binding using the CPU usage of pods. To try it yourself, copy it to a YAML file and use the CLI to apply it in your own SUSE® Observability (you can remove it later).

Projecting potentially multiple time-series to a subset of their labels folds time-series together that differ in an irrelevant detail. When creating a metric binding, only the labels that are used in the legend are relevant. Similarly, when creating monitors, only those labels that are needed for mapping to a (monitor status on a) component should be returned by the query.

- _type: MetricBinding
  chartType: line
  enabled: true
  tags: {}
  unit: short
  name: CPU Usage (different aggregations and intervals)
  priority: HIGH
  identifier: urn:stackpack:my-stackpack:metric-binding:pod-cpu-usage-a
  queries:
    - expression: sum(max_over_time(container_cpu_usage{cluster_name="${tags.cluster-name}", namespace="${tags.namespace}", pod_name="${name}"}[${__interval}])) by (cluster_name, namespace, pod_name) /1000000000
      alias: max_over_time dynamic interval
    - expression: sum(min_over_time(container_cpu_usage{cluster_name="${tags.cluster-name}", namespace="${tags.namespace}", pod_name="${name}"}[${__interval}])) by (cluster_name, namespace, pod_name) /1000000000
      alias: min_over_time dynamic interval
    - expression: sum(avg_over_time(container_cpu_usage{cluster_name="${tags.cluster-name}", namespace="${tags.namespace}", pod_name="${name}"}[${__interval}])) by (cluster_name, namespace, pod_name) /1000000000
      alias: avg_over_time dynamic interval
    - expression: sum(last_over_time(container_cpu_usage{cluster_name="${tags.cluster-name}", namespace="${tags.namespace}", pod_name="${name}"}[${__interval}])) by (cluster_name, namespace, pod_name) /1000000000
      alias: last_over_time dynamic interval
    - expression: sum(max_over_time(container_cpu_usage{cluster_name="${tags.cluster-name}", namespace="${tags.namespace}", pod_name="${name}"}[1m])) by (cluster_name, namespace, pod_name) /1000000000
      alias: max_over_time 1m interval
    - expression: sum(min_over_time(container_cpu_usage{cluster_name="${tags.cluster-name}", namespace="${tags.namespace}", pod_name="${name}"}[1m])) by (cluster_name, namespace, pod_name) /1000000000
      alias: min_over_time 1m interval
    - expression: sum(avg_over_time(container_cpu_usage{cluster_name="${tags.cluster-name}", namespace="${tags.namespace}", pod_name="${name}"}[1m])) by (cluster_name, namespace, pod_name) /1000000000
      alias: avg_over_time 1m interval
    - expression: sum(last_over_time(container_cpu_usage{cluster_name="${tags.cluster-name}", namespace="${tags.namespace}", pod_name="${name}"}[1m])) by (cluster_name, namespace, pod_name) /1000000000
      alias: last_over_time 1m interval
  scope: (label = "stackpack:kubernetes" and type = "pod")

After applying it, open the metrics perspective for a pod in SUSE® Observability (preferably a pod with some spikes and troughs in CPU usage). Enlarge the chart using the icon in its top-right corner to get a better view. Now you can also change the time window to see what the effects are from the different aggregations (30 minutes vs 24 hours for example).

When the metric binding doesn’t specify an aggregation SUSE® Observability will automatically use the last_over_time aggregation to reduce the number of data points for a chart. See also Why is aggregation necessary? for an explanation.

The chart for this metric binding for the last 30m
The same chart

Why is aggregation necessary?

First of all, why should you use an aggregation? It doesn’t make sense to retrieve more data points from the metric store than fit in the chart. Therefore SUSE® Observability automatically determines the step needed between two data points to get a good result. For short time windows (for example a chart showing only one hour of data) this results in a small step (around 10 seconds). Metrics are often only collected every 30 seconds, so for 10 second steps the same value will repeat for three steps before changing to the next value. Zooming out to a one week time window, will require a much bigger step (around one hour, depending on the exact size of the chart on screen).

When the steps become larger than the resolution of the collected data points, a decision needs to be made on how to summarize the data points of the one hour time range into a single value. When an aggregation over time is already specified in the query, it will be used to do that. However, if no aggregation is specified, or when the aggregation interval is smaller than the step, the last_over_time aggregation is used, with the step size as the interval. The result is that only the last data point for each hour is used to "summarize" the all data points in that hour.

To summarize, when executing a PromQL query for a time range of one week with a step of one hour this query:

container_cpu_usage /1000000000

is automatically converted to:

last_over_time(container_cpu_usage[1h]) /1000000000

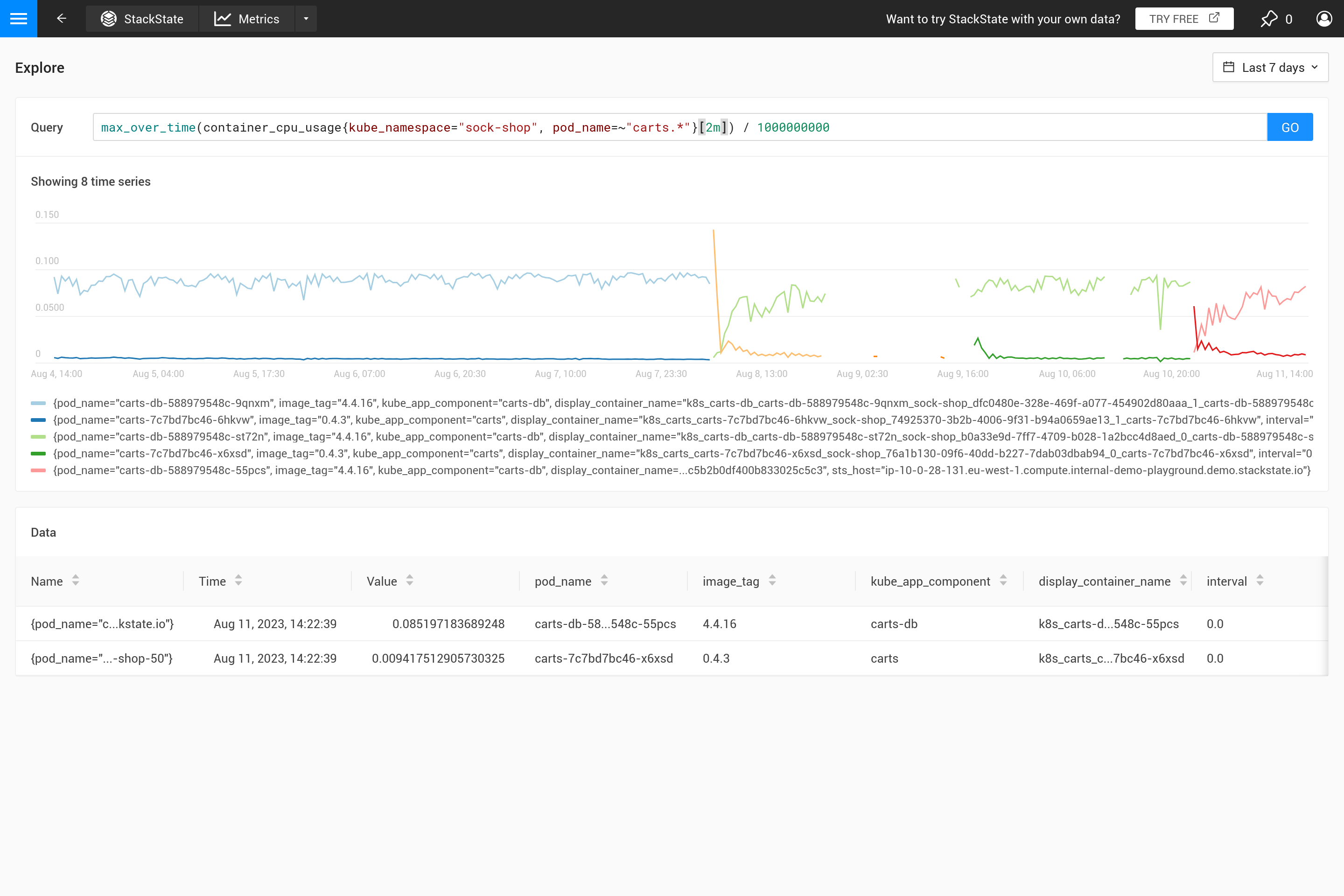
Try it for yourself on the SUSE® Observability playground.

Last over time
Max over time with fixed range
Max over time with automatic range

Often this behavior isn’t intended and it’s better to decide for yourself what kind of aggregation is needed. Using different aggregation functions it’s possible to emphasize certain behavior (at the cost of hiding other behavior). Is it more important to see peaks, troughs, a smooth chart etc.? Then use the ${__interval} parameter for the range as it’s automatically replaced with the step size used for the query. The result is that all the data points in the step are used.

A fixed range
Automatic range

The ${__interval} parameter prevents another issue. When the step size and therefore the ${__interval} value, would shrink to a smaller size than the resolution of the stored metric data this would result in gaps in the chart.

Therefore ${__interval} will never shrink smaller than the 2* the default scrape interval (default scrape interval is 30 seconds) of the SUSE® Observability agent.

Finally the rate() function requires at least two data points to be in the interval to calculate a rate at all. With less than two data points the rate won’t have a value. Therefore ${__rate_interval} is guaranteed to always be at least 4 * the scrape interval. This guarantees no unexpected gaps or other strange behavior in rate charts, unless data is missing.

There are some excellent blog posts on the internet that explain this in more detail:

See also